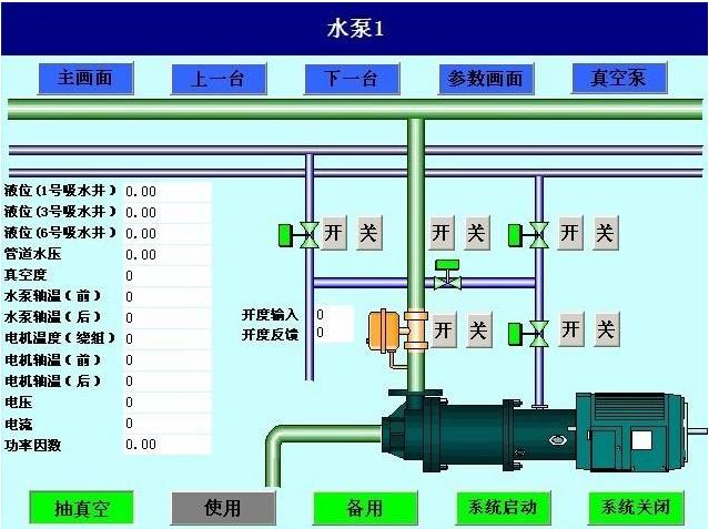
實現水泵房各重要設備運行狀態實時監測,故障報警與聯動控制
具有一鍵控制井下泵房設備自動啟停、遠程控制單臺設備啟停功能
參數智能化設計,壓力檢測時間,全自動運行時間,高低水位啟停泵等參數實現就地及遠程設置
實現錯峰排水
實時監測各配電參數并實現遙控、遙測等功能
數據實時上傳地面集控數據中心并參與控制,實現無人值守



版權所有:太原市鷺海自動化科技有限公司
備案號:晉ICP備2021009326號
聯系方式
地址:
山西綜改示范區太原學府園區創業街19號方大領地1409、1410
掃一掃關注我們